Keine Bearbeitungszusammenfassung |
Keine Bearbeitungszusammenfassung |
||
| (53 dazwischenliegende Versionen von 8 Benutzern werden nicht angezeigt) | |||
| Zeile 1: | Zeile 1: | ||
{{Set_lang}} | {{Set_lang}} | ||
{{Rollout|USP-2.13}} | |||
{{#vardefine:headerIcon|fal fa-server fa-fw}} | {{#vardefine:headerIcon|fal fa-server fa-fw}} | ||
{{:USC.lang}} | {{:USC.lang}} | ||
| Zeile 8: | Zeile 8: | ||
| neu im Wiki | | neu im Wiki | ||
| new in the wiki }} | | new in the wiki }} | ||
{{var2 | neu--Voraussetzung VPN Konfiguration | |||
| VPN-Konfigurationen mit der USC erfordern eine UTM v14.0 oder höher. | |||
| VPN configurations with the USC require a UTM v14.0 or higher. }} | |||
<!-- 2.14 --> | |||
{{var2 | neu--API-Keys granulare | |||
| Es gibt jetzt die Möglichkeit [[USC/Api-Keys|granularere API-Keys pro Produkt]] zu definieren | |||
| }} | |||
{{var2 | neu--API-Keys Hinweisdialog | |||
| Nach dem [[USC/Api-Keys|Erstellen eines API-Keys wird dieser nun einmalig in einem Hinweisdialog angezeigt]] und kann nur dort kopiert werden | |||
| }} | |||
{{var2 | neu--API-Keys Name | |||
| [[USC/Api-Keys|Der Name eines API-Keys ist nachträglich nicht mehr bearbeitbar und muss systemweit eindeutig vergeben werden]] | |||
| }} | |||
< | <!-- 2.13 --> | ||
{{var2 | neu--UTM Update Geplantes Update | |||
| Im [[USC/Dashboard|UTM-Dashboard kann über die Schaltfläche '''Einmaliges Update''']] die Updates der UTMs geplant werden | |||
| In the [{{#var:host}}USC/Dashboard UTM dashboard, updates to the UTMs can be scheduled using the '''One-time Update''' button] }} | |||
</div>{{DISPLAYTITLE:USC - Unified Security Console}}{{Select_lang2|en}}__NOTOC__ | |||
<div class="startbox-flex"> | <div class="startbox-flex"> | ||
<div class="startbox breit new star" style="display:flex; flex-direction: column;"<!--style="height: min-content;"--> ><div class="startbox-head"> | |||
==== {{spc|fa|o| {{#var:Die neuesten Features--desc}}|class=fas fa-star fc__gr}} ==== | |||
</div> | |||
<div class="startbox-body-breit" style="column-count: 1;"> | |||
<!--<div class="startbox">--><div class="inline-block" <!--style="float:right;"--> > | |||
; {{#var:Neu im Unified Security Portal}} 2.14 | |||
* {{#var:neu--API-Keys granulare}} | |||
* {{#var:neu--API-Keys Hinweisdialog}} | |||
* {{#var:neu--API-Keys Name}} | |||
</div> | |||
</div> | |||
<div class="startbox"> | <div style="display: flex; flex-direction: column; justify-content: flex-end; flex-grow: 1; margin-top: -1em; margin-bottom: 0.5rem; padding: 0em 1em;"> | ||
<div class="startbox-head"> | ---- | ||
< | <div style="display: flex; align-items: flex-end; justify-content: space-between; font-size:0.9em; margin-top: -0.5rem;"> | ||
<div>{{spc|avatar|o|Das Securepoint Unified Security Portal:}}</div> | |||
[[MS|{{spc|ms|o|Mobile Security}}]] | [[Cloud_Shield|{{spc|fa|o|Cloud Shield|class=fas fa-shield-halved}}]] | [[USR/UTMs|{{spc|ur|o|Unified Reporting}}]] | [[USC|{{spc|usc|o|Unified Security Console}}]] | |||
</div> | |||
</div> | |||
</div> | |||
<div class="startbox" style="display: flex; flex-wrap: wrap; flex-direction: column;"><div class="startbox-head"> | |||
==== {{spc|fa|o| {{#var:Übersicht}}|class=fal fa-tachometer-alt}} ==== | |||
</div><div class="startbox-body"> | |||
<div style="display: grid; grid-template-columns: 50%; font-size:0.9em;"> | |||
<div style="grid-area:1/1;"> | |||
; {{#var:Inhaltsangabe}} | |||
: [[#Dashboards | {{spc|dashboards|o|-}} Dashboards ]] | |||
: [[#UTMs_im_Portal | {{spc|usc|o|-}} {{#var:UTMs im Portal}} ]] | |||
: [[#UTM_Profile | {{spc|shield|o|-}} {{#var:UTM Profile}} ]] | |||
: [[#ASC | {{spc|vpn-konfig|o|-}} {{#var:VPN Konfiguration - ASC}} ]] | |||
: [[#Windows_VPN | {{spc|vpn|o|-}} Windows VPN ]] | |||
: [[#Allgemeines | {{spc|list-alt|o|-}} {{#var:Allgemeines}} ]] | |||
</div> | |||
<div style="grid-area:1/2;"> | |||
; {{#var:Weitere Informationen}} | |||
: [https://www.youtube.com/user/Securepoint10 Youtube-Channel] | |||
: [https://support.securepoint.de/viewforum.php?f=64 Forum] | |||
: [https://my.securepoint.de Reseller Portal] | |||
: [https://portal.securepoint.cloud Unified Security Portal] | |||
: [[MS/Changelog_Portal | {{spc|fa|o|-|class=fal fa-clipboard-list}} Changelog Unified Security Portal]] | |||
: [[MS/FAQ | {{spc|fa|o|-|class=far fa-question}} FAQ]] | |||
</div> | |||
</div> | |||
</div> | |||
<div style="display: flex; flex-wrap: wrap; flex-direction: column; justify-content: flex-end; flex-grow: 1; margin-top: -1em; padding: 0em 1em;"> | |||
---- | |||
<div style="display: flex; justify-content: space-between;> | |||
{{spc|fa|o|<small>'''Legende:'''</small>|class=fas fa-star|icon-c=green}} | |||
{{Neu-Legende}} | |||
</div> | |||
</div> | |||
</div> | |||
</div> | |||
---- | |||
<div class="startbox-flex"> | |||
<div class="startbox" <!--style="max-width:35%;"--> > | |||
<div class="startbox-head" id=Dashboards> | |||
==== {{spc|fa|o| Dashboards|class=fal fa-sitemap}} ==== | |||
</div> | </div> | ||
<div class="startbox-body"> | <div class="startbox-body"> | ||
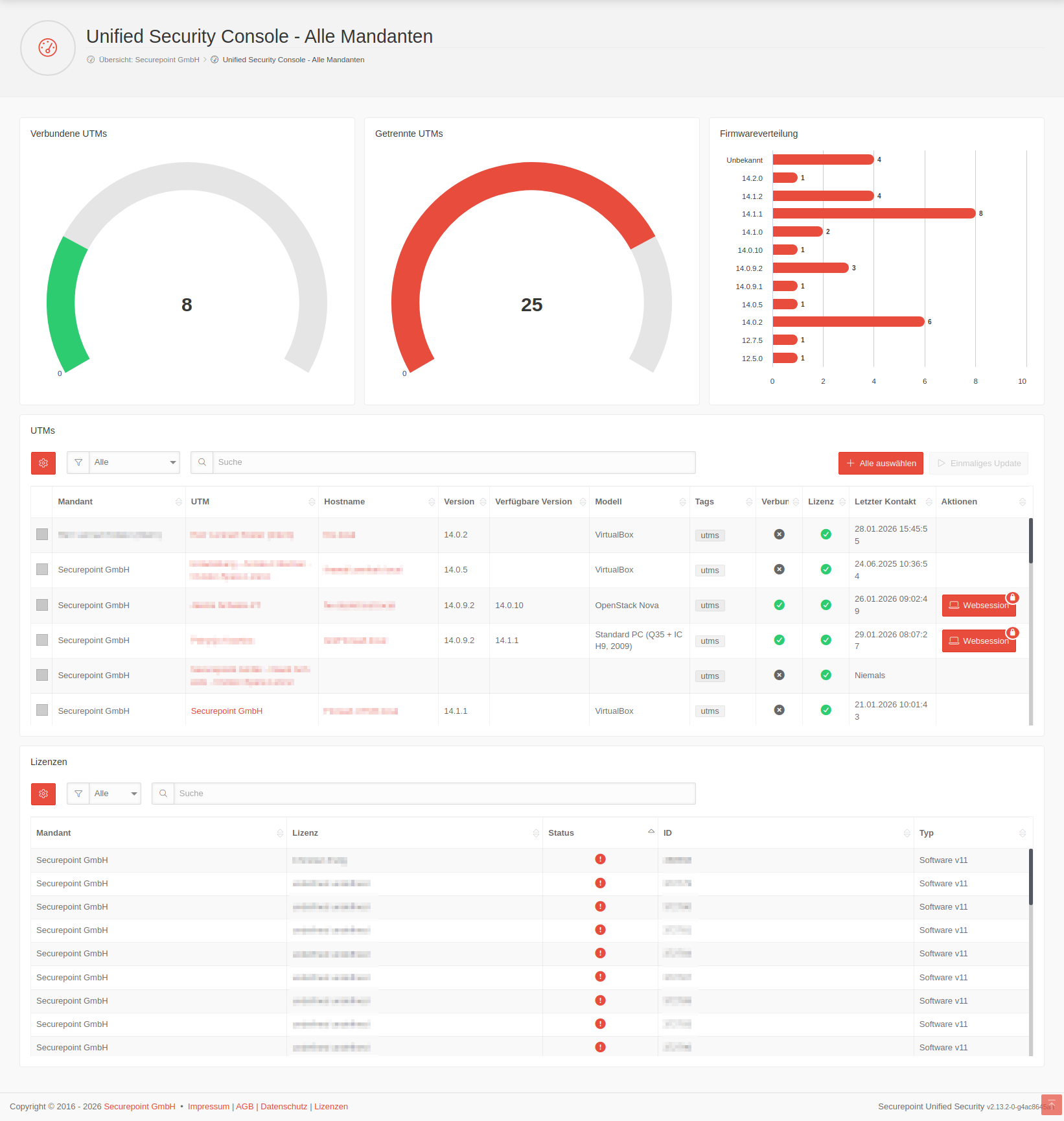
<div class="language german "><span class="img-container">[[Datei: | <div class="language german "><span class="img-container">[[Datei:USC_2.13_Dashboard_Alle-Mandanten_full.png|rahmenlos|ohne|hochkant=3|link=]]</span></div> | ||
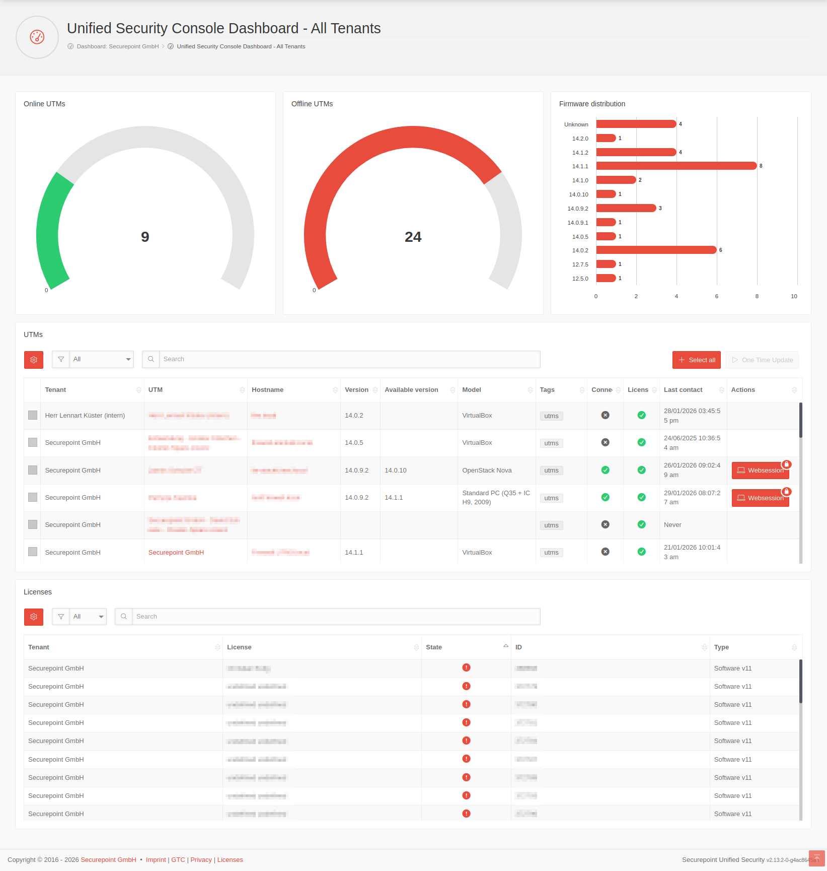
<div class="language english"><span class="img-container">[[Datei: | <div class="language english"><span class="img-container">[[Datei:USC_2.13_Dashboard_Alle-Mandanten_full-en.png|rahmenlos|ohne|hochkant=3|link=]]</span></div> | ||
* {{#var:Dashboard}} {{Hinweis-box||gr| | * {{#var:USC Dashboard}} {{Hinweis-box||gr|2.13|status=update}} | ||
* {{#var:Windows Dashboard}} | |||
</div></div> | </div></div> | ||
<div class= | <div class=startbox-rahmen style="width:32%; display:flex; flex-direction:column;"> | ||
< | <div class="startbox"> | ||
<div class="startbox-head" id=UTMs_im_Portal> | |||
==== {{spc|fa|o| {{#var:UTMs im Portal}}|class=fal fa-server}} ==== | |||
</div> | </div> | ||
<div class="startbox-body" style="column-count: 2; column-rule: thin solid rgba(0,0,0,0.1); column-gap: 2em;"> | <div class="startbox-body"> <!--style="column-count: 2; column-rule: thin solid rgba(0,0,0,0.1); column-gap: 2em;">--> | ||
<!--{{Hinweis-box|{{#var:Anmeldung mit Zwei-Faktor-Authentifizierung--Hinweis}}|fs__icon=em2}}--> | <!--{{Hinweis-box|{{#var:Anmeldung mit Zwei-Faktor-Authentifizierung--Hinweis}}|fs__icon=em2}}--> | ||
; {{#var:Voraussetzung}} | <!--; {{spc|!!|o|{{#var:Voraussetzung}}|sp-class=inline }}--> | ||
; {{spc|!!|o|{{#var:Voraussetzung}}|sp-class=inline }} | |||
* {{#var:Voraussetzung--desc}} | * {{#var:Voraussetzung--desc}} | ||
* {{#var:Vorbereitungen--desc}} | * {{#var:Vorbereitungen--desc}} | ||
---- | ---- | ||
; {{spc|server|o|{{#var:UTMs im Portal}} }} | |||
* {{#var:UTMs im Portal--desc}} | |||
* {{#var:Zero-Touch--desc}} {{Hinweis-box||gr|2.15|status=neu}} | |||
** {{#var:Websessions--Link}} | |||
** {{#var:Websessions mit IPv6 hinter NAT-Router}} | |||
** {{#var:Security Scan--desc}} | |||
* {{#var:Threat Visualizer}} | |||
</div></div> | |||
; {{#var: | <div class="startbox"> | ||
* {{#var: | <div class="startbox-head" id=UTM_Profile> | ||
* {{#var: | ==== {{spc|fa|o| {{#var:UTM Profile}}|class=fal fa-shield-halved}} ==== | ||
* {{#var: | </div> | ||
* {{#var:Cloud | <div class="startbox-body"> | ||
* {{#var: | * {{#var:UTM Profile--val}} | ||
** {{#var:Profiltypen--desc}} | |||
** {{#var:Cloud-Backups--desc}} | |||
** {{#var:Geo-IP--Link}} | |||
** {{#var:Globale VPN Einstellungen--Link}} | |||
** {{#var:Automatische Aktualisierungen--desc}} | |||
** {{#var:UTM Profilreiter Cloud Shield}} | |||
<!-- * {{#var:Zero-Touch-Profile--desc}} --> | |||
</div></div> | |||
</div> | |||
---- | <div class="startbox-rahmen" style="width:33.5%; display:flex; flex-direction:column;> | ||
<div class="startbox"> | |||
<div class="startbox-head" id=ASC> | |||
==== {{spc|fa|o| {{#var:VPN Konfiguration - ASC}}|class=fal fa-puzzle}} ==== | |||
</div> | |||
<div class="startbox-body"> | |||
<div style="display: inline-grid;"> | |||
{{Hinweis-box|{{#var:neu--Voraussetzung VPN Konfiguration}}|g|fs__icon=em2| css=available}} | |||
</div> | |||
* {{#var:VPN Konfiguration--Link}} {{Hinweis-box||gr|2.12|status=update}} | |||
** {{#var:Core konfigurieren--Link}} | |||
** {{#var:Satellite konfigurieren--Link}} | |||
** {{#var:Roadwarrior konfigurieren--Link}} {{Hinweis-box||gr|2.12|status=update}} | |||
** {{#var:Übersicht VPN Konfiguration--Link}} | |||
** {{#var:VPN-Konfiguration Darstellung UTM--Link}} | |||
: <!-- Abstandmacher für Liste --> | |||
* {{#var:Core-/Satellte-UTMs austauschen}} | |||
; {{#var:Unverwaltete Geräte}} {{Hinweis-box|{{#var:neu ab}}: 2.9|gr|2.9|status=neu}} | |||
* {{#var:Unverwaltete Core-Geräte--Link}} | |||
* {{#var:Unverwaltete Satellit-Geräte--Link}} | |||
</div></div> | |||
<div class="startbox"> | |||
<div class="startbox-head" id=Windows_VPN> | |||
==== {{spc|fa|o| {{#var:Windows VPN in der USC}}|class=fal fa-laptop}} ==== | |||
</ | </div> | ||
<div class="startbox-body"> | |||
* {{#var: | * {{#var:Windows Lizenzvoraussetzung}} | ||
* {{#var: | * {{#var:Windows VPN-Clients}} | ||
* {{#var:Windows Profile}} | |||
* {{#var:Windows Enrollment}} | |||
</div></div> | |||
</div> | |||
</div> | |||
- | <div class="startbox"> | ||
<div class="startbox-head" id=Allgemeines> | |||
; {{#var: | ==== {{spc|fa|o| {{#var:Allgemeines}}|class=fal fa-list-alt}} ==== | ||
</div> | </div> | ||
<div style="display: | <div class="startbox-body" style="display:grid; grid-template-columns: 36%; font-size:0.9em;"> | ||
<div style=" | <div style="grid-area:1/1;"> | ||
{{spc| | ; {{spc|key|o|{{#var:API-Keys}} }} | ||
{{ | * {{#var:API-Keys--desc}} {{Hinweis-box||gr|2.14|status=update}} | ||
* {{#var:Anwendungsbeispiel--desc}} | |||
</div> | </div> | ||
<div style="grid-area:1/2;"> | |||
; {{spc|typ|o|{{#var:Allgemein}} }} | |||
{{:USP|Seite=USC}} | |||
</div> | </div> | ||
</div></div> | |||
</div> | </div> | ||
Aktuelle Version vom 16. April 2026, 08:41 Uhr
Die neuesten Features zur Version 2.16The latest features of the version 2.16The latest features of the version 2.16
- Neu im Unified Security PortalNew in Unified Security PortalNew in Unified Security Portal2.14
- Es gibt jetzt die Möglichkeit granularere API-Keys pro Produkt zu definierenEs gibt jetzt die Möglichkeit granularere API-Keys pro Produkt zu definierenEs gibt jetzt die Möglichkeit granularere API-Keys pro Produkt zu definieren
- Nach dem Erstellen eines API-Keys wird dieser nun einmalig in einem Hinweisdialog angezeigt und kann nur dort kopiert werdenNach dem Erstellen eines API-Keys wird dieser nun einmalig in einem Hinweisdialog angezeigt und kann nur dort kopiert werdenNach dem Erstellen eines API-Keys wird dieser nun einmalig in einem Hinweisdialog angezeigt und kann nur dort kopiert werden
Das Securepoint Unified Security Portal:
Mobile Security | Cloud Shield | Unified Reporting | Unified Security Console
ÜbersichtOverviewOverview
- Inhaltsangabe:Summary:Summary:
- Dashboards
- UTMs im USC PortalUTMs in the USC portalUTMs in the USC portal
- UTM ProfileUTM ProfilesUTM Profiles
- VPN-Konfiguration – Adaptive Secure ConnectVPN-Configuration – Adaptive Secure ConnectVPN-Configuration – Adaptive Secure Connect
- Windows VPN
- AllgemeinesGeneralGeneral
- Weitere Informationen:Further information:Further information:
- Youtube-Channel
- Forum
- Reseller Portal
- Unified Security Portal
- Changelog Unified Security Portal
- FAQ
Legende:
Neue Artikel
New articles
New articles
Aktualisierte Artikel
updated articles
updated articles
Dashboards
UTMs im USC PortalUTMs in the USC portalUTMs in the USC portal
- Voraussetzungen & VorbereitungenRequirements & PreparationsRequirements & Preparations
- UTMs im USC PortalUTMs in the USC portalUTMs in the USC portal
UTM ProfileUTM ProfilesUTM Profiles
-
- Firmware Updates
(Automatische Aktualisierungen)
VPN-Konfiguration – Adaptive Secure ConnectVPN-Configuration – Adaptive Secure ConnectVPN-Configuration – Adaptive Secure Connect
notempty
VPN-Konfigurationen mit der USC erfordern eine UTM v14.0 oder höher.
VPN configurations with the USC require a UTM v14.0 or higher.
VPN configurations with the USC require a UTM v14.0 or higher.
- Unverwaltete GeräteUnmanaged devicesUnmanaged devicesnotemptyNeu ab: 2.9
Windows VPN in der USCWindows VPN in the USCWindows VPN in the USC
AllgemeinesGeneralGeneral
- API-KeysAPI-KeysAPI-Keys
- Allgemein
-
- Weitere Informationen sind im Wiki-Abschnitt Unified Securtiy Console zu findenFurther information can be found in the Wiki section Unified Securtiy ConsoleFurther information can be found in the Wiki section Unified Securtiy Console
-




